Learn about our interactive computing platform Join our network

Resource and user management

Interactive interfaces

Computational knowledge bases
Membership in 2i2c’s community network provides access to our hub platform and services so your community can create an share knowledge with your own open infrastructure. We serve over 90 communities in research and education. See our community impact stories for inspiration.
The 2i2c blog shares our recent enhancements and impact.

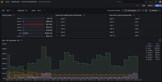
We are excited to announce that we have extended our cloud cost dashboards to support display costs filtered by user groups using Grafana! This new feature allows administrators to monitor and manage cloud expenses based on user group memberships in JupyterHub.

Yuvi has a recent post on the Jupyter blog on how his “maintainer intuition” about reviewable pull requests grew into the open-source pr-triage-board-bot, a reusable workflow that keeps GitHub Project boards curated for the JupyterHub, JupyterLab, and GeoJupyter communities.

We spotted a great post by Debisree Ray about JupyterCon 2025 on the Women in Technology blog. It’s full of thoughtful reflections about the community and the conference, and we wanted to share a few highlights.
JupyterLab provides a flexible user interface to create and explore notebooks, interactive visualizations, and computational narratives.
Community leaders can offer many environments for users to fit all of their workflows.
. Example from the NASA VEDA project.Shared knowledge bases allow communities to contribute their ideas and work to a shared space that is accessible to the community.
Create and share a magic link to instantly share a copy of your content with anyone so that they can interact and explore with live code and data.
You can provide users a full linux UI that provides access to GUI applications via the web.